DRAZimm
Members-
Gesamte Inhalte
9 -
Benutzer seit
-
Letzter Besuch
-
Tagessiege
1
DRAZimm hat zuletzt am 11. September gewonnen
DRAZimm hat die beliebtesten Inhalte erstellt!
Letzte Besucher des Profils
Der "Letzte Profil-Besucher"-Block ist deaktiviert und wird anderen Benutzern nicht angezeit.
DRAZimm's Achievements
-
{ "annotations": { "list": [ { "builtIn": 1, "datasource": { "type": "grafana", "uid": "-- Grafana --" }, "enable": true, "hide": true, "iconColor": "rgba(0, 211, 255, 1)", "name": "Annotations & Alerts", "type": "dashboard" } ] }, "editable": true, "fiscalYearStartMonth": 0, "graphTooltip": 0, "id": 50, "links": [], "panels": [ { "collapsed": false, "gridPos": { "h": 1, "w": 24, "x": 0, "y": 0 }, "id": 7, "panels": [], "title": "Zustände", "type": "row" }, { "datasource": { "type": "influxdb", "uid": "sRCk9Y9nk" }, "fieldConfig": { "defaults": { "color": { "fixedColor": "text", "mode": "fixed" }, "mappings": [ { "options": { "0": { "color": "blue", "index": 0, "text": "Nicht verbunden" }, "1": { "color": "orange", "index": 1, "text": "Warte auf Ladefreigabe" }, "2": { "color": "yellow", "index": 2, "text": "Ladebereit" }, "3": { "color": "green", "index": 3, "text": "Lädt" }, "4": { "color": "red", "index": 4, "text": "Fehler" } }, "type": "value" } ], "thresholds": { "mode": "absolute", "steps": [ { "color": "green", "value": 0 } ] } }, "overrides": [] }, "gridPos": { "h": 4, "w": 4, "x": 0, "y": 1 }, "id": 2, "options": { "colorMode": "value", "graphMode": "none", "justifyMode": "auto", "orientation": "auto", "percentChangeColorMode": "standard", "reduceOptions": { "calcs": [ "lastNotNull" ], "fields": "", "values": false }, "showPercentChange": false, "text": { "valueSize": 36 }, "textMode": "auto", "wideLayout": true }, "pluginVersion": "12.1.1", "targets": [ { "query": "from(bucket: \"telegraf/autogen\")\n |> range(start: v.timeRangeStart, stop: v.timeRangeStop)\n |> filter(fn: (r) => r[\"_measurement\"] == \"warp\")\n |> filter(fn: (r) => r[\"_field\"] == \"charger_state\")\n |> aggregateWindow(every: v.windowPeriod, fn: last, createEmpty: false)", "refId": "A" } ], "title": "Ladecontroller", "type": "stat" }, { "datasource": { "type": "influxdb", "uid": "sRCk9Y9nk" }, "fieldConfig": { "defaults": { "color": { "fixedColor": "text", "mode": "fixed" }, "mappings": [ { "options": { "0": { "color": "green", "index": 0, "text": "OK" }, "2": { "color": "red", "index": 1, "text": "Schalterfehler" }, "3": { "color": "red", "index": 2, "text": "DC-Überwachungsfehler" }, "4": { "color": "red", "index": 3, "text": "Schützfehler" }, "5": { "color": "red", "index": 4, "text": "Kommunikationsfehler" } }, "type": "value" } ], "thresholds": { "mode": "absolute", "steps": [ { "color": "green", "value": 0 } ] } }, "overrides": [] }, "gridPos": { "h": 4, "w": 4, "x": 4, "y": 1 }, "id": 3, "options": { "colorMode": "value", "graphMode": "none", "justifyMode": "auto", "orientation": "auto", "percentChangeColorMode": "standard", "reduceOptions": { "calcs": [ "lastNotNull" ], "fields": "", "values": false }, "showPercentChange": false, "text": { "valueSize": 36 }, "textMode": "auto", "wideLayout": true }, "pluginVersion": "12.1.1", "targets": [ { "query": "from(bucket: \"telegraf/autogen\")\n |> range(start: v.timeRangeStart, stop: v.timeRangeStop)\n |> filter(fn: (r) => r[\"_measurement\"] == \"warp\")\n |> filter(fn: (r) => r[\"_field\"] == \"error_state\")\n |> aggregateWindow(every: v.windowPeriod, fn: last, createEmpty: false)", "refId": "A" } ], "title": "Fehlerzustand", "type": "stat" }, { "datasource": { "type": "influxdb", "uid": "sRCk9Y9nk" }, "fieldConfig": { "defaults": { "color": { "mode": "thresholds" }, "custom": { "axisPlacement": "auto", "fillOpacity": 70, "hideFrom": { "legend": false, "tooltip": false, "viz": false }, "lineWidth": 1 }, "mappings": [], "thresholds": { "mode": "absolute", "steps": [ { "color": "green", "value": 0 } ] } }, "overrides": [ { "matcher": { "id": "byName", "options": "error_state" }, "properties": [ { "id": "displayName", "value": "Fehlerzustand" }, { "id": "mappings", "value": [ { "options": { "0": { "color": "green", "index": 0, "text": "OK" }, "2": { "color": "red", "index": 1, "text": "Schalterfehler" }, "3": { "color": "red", "index": 2, "text": "DC-Überwachungsfehler" }, "4": { "color": "red", "index": 3, "text": "Schützfehler" }, "5": { "color": "red", "index": 4, "text": "Kommunikationsfehler" } }, "type": "value" } ] } ] }, { "matcher": { "id": "byName", "options": "dc_fault_current_state" }, "properties": [ { "id": "displayName", "value": "DC-Fehler" }, { "id": "mappings", "value": [ { "options": { "0": { "color": "green", "index": 0, "text": "OK" }, "1": { "color": "red", "index": 1, "text": "6 mA Fehlerstrom" }, "2": { "color": "red", "index": 2, "text": "Systemfehler" }, "3": { "color": "red", "index": 3, "text": "Unbekannter Fehler" }, "4": { "color": "red", "index": 4, "text": "Kalibrierungsfehler" }, "5": { "color": "red", "index": 5, "text": "AC-Fehler" }, "6": { "color": "red", "index": 6, "text": "AC- & DC-Fehler" } }, "type": "value" } ] } ] }, { "matcher": { "id": "byName", "options": "contactor_error" }, "properties": [ { "id": "displayName", "value": "Schützfehler" }, { "id": "mappings", "value": [ { "options": { "0": { "color": "green", "index": 0, "text": "OK" }, "1": { "color": "red", "index": 1, "text": "L2+L3 nicht geschaltet" }, "2": { "color": "red", "index": 2, "text": "L1+N nicht geschaltet" }, "3": { "color": "red", "index": 3, "text": "2 Schütze nicht geschaltet" }, "8": { "color": "red", "index": 6, "text": "L1+N geschaltet" }, "9": { "color": "red", "index": 7, "text": "L2+L3 geschaltet" }, "10": { "color": "red", "index": 8, "text": "2 Schütze geschaltet" }, "11": { "color": "red", "index": 9, "text": "L1+N geschaltet" }, "12": { "color": "red", "index": 10, "text": "L2+L3 geschaltet" } }, "type": "value" }, { "options": { "from": 4, "result": { "color": "red", "index": 4, "text": "L2+L3 geschaltet" }, "to": 5 }, "type": "range" }, { "options": { "from": 6, "result": { "color": "red", "index": 5, "text": "2 Schütze geschaltet" }, "to": 7 }, "type": "range" } ] } ] } ] }, "gridPos": { "h": 8, "w": 16, "x": 8, "y": 1 }, "hideTimeOverride": true, "id": 5, "options": { "colWidth": 0.9, "legend": { "displayMode": "list", "placement": "bottom", "showLegend": true }, "rowHeight": 0.9, "showValue": "never", "tooltip": { "hideZeros": false, "mode": "single", "sort": "none" } }, "pluginVersion": "12.1.1", "targets": [ { "query": "import \"timezone\"\nimport \"date\"\n\noption location = timezone.location(name: \"Europe/Berlin\")\n\ntempTime = date.truncate(t: now(), unit: 1h)\n\nfrom(bucket: \"telegraf/autogen\")\n |> range(start: date.sub(from: tempTime, d: 12h), stop: tempTime)\n |> filter(fn: (r) => r[\"_measurement\"] == \"warp\")\n |> filter(fn: (r) => r[\"_field\"] == \"error_state\" or r[\"_field\"] == \"contactor_error\" or r[\"_field\"] == \"dc_fault_current_state\")\n |> aggregateWindow(every: 1h, offset: -1h, fn:last, createEmpty: false)", "refId": "A" } ], "timeFrom": "now-12h", "title": "Fehlerstatus über Zeit", "type": "status-history" }, { "datasource": { "type": "influxdb", "uid": "sRCk9Y9nk" }, "fieldConfig": { "defaults": { "color": { "fixedColor": "text", "mode": "fixed" }, "mappings": [ { "options": { "0": { "color": "green", "index": 0, "text": "OK" }, "1": { "color": "red", "index": 1, "text": "6 mA Fehlerstrom" }, "2": { "color": "red", "index": 2, "text": "Systemfehler" }, "3": { "color": "red", "index": 3, "text": "Unbekannter Fehler" }, "4": { "color": "red", "index": 4, "text": "Kalibrierungsfehler" }, "5": { "color": "red", "index": 5, "text": "AC-Fehler" }, "6": { "color": "red", "index": 6, "text": "AC- & DC-Fehler" } }, "type": "value" } ], "thresholds": { "mode": "absolute", "steps": [ { "color": "green", "value": 0 } ] } }, "overrides": [] }, "gridPos": { "h": 4, "w": 4, "x": 0, "y": 5 }, "id": 4, "options": { "colorMode": "value", "graphMode": "none", "justifyMode": "auto", "orientation": "auto", "percentChangeColorMode": "standard", "reduceOptions": { "calcs": [ "lastNotNull" ], "fields": "", "values": false }, "showPercentChange": false, "text": { "valueSize": 36 }, "textMode": "auto", "wideLayout": true }, "pluginVersion": "12.1.1", "targets": [ { "query": "from(bucket: \"telegraf/autogen\")\n |> range(start: v.timeRangeStart, stop: v.timeRangeStop)\n |> filter(fn: (r) => r[\"_measurement\"] == \"warp\")\n |> filter(fn: (r) => r[\"_field\"] == \"dc_fault_current_state\")\n |> aggregateWindow(every: v.windowPeriod, fn: last, createEmpty: false)", "refId": "A" } ], "title": "DC-Fehler", "type": "stat" }, { "datasource": { "type": "influxdb", "uid": "sRCk9Y9nk" }, "fieldConfig": { "defaults": { "color": { "fixedColor": "text", "mode": "fixed" }, "mappings": [ { "options": { "0": { "color": "green", "index": 0, "text": "OK" }, "1": { "color": "red", "index": 1, "text": "L2+L3 nicht geschaltet" }, "2": { "color": "red", "index": 2, "text": "L1+N nicht geschaltet" }, "3": { "color": "red", "index": 3, "text": "2 Schütze nicht geschaltet" }, "8": { "color": "red", "index": 6, "text": "L1+N geschaltet" }, "9": { "color": "red", "index": 7, "text": " L2+L3 geschaltet" }, "10": { "color": "red", "index": 8, "text": "2 Schütze geschaltet" }, "11": { "color": "red", "index": 9, "text": "L1+N geschaltet" }, "12": { "color": "red", "index": 10, "text": "L2+L3 geschaltet" } }, "type": "value" }, { "options": { "from": 4, "result": { "color": "red", "index": 4, "text": "L2+L3 geschaltet" }, "to": 5 }, "type": "range" }, { "options": { "from": 6, "result": { "color": "red", "index": 5, "text": "2 Schütze geschaltet" }, "to": 7 }, "type": "range" } ], "thresholds": { "mode": "absolute", "steps": [ { "color": "green", "value": 0 } ] } }, "overrides": [] }, "gridPos": { "h": 4, "w": 4, "x": 4, "y": 5 }, "id": 6, "options": { "colorMode": "value", "graphMode": "none", "justifyMode": "auto", "orientation": "auto", "percentChangeColorMode": "standard", "reduceOptions": { "calcs": [ "lastNotNull" ], "fields": "", "values": false }, "showPercentChange": false, "text": { "valueSize": 36 }, "textMode": "auto", "wideLayout": true }, "pluginVersion": "12.1.1", "targets": [ { "query": "from(bucket: \"telegraf/autogen\")\n |> range(start: v.timeRangeStart, stop: v.timeRangeStop)\n |> filter(fn: (r) => r[\"_measurement\"] == \"warp\")\n |> filter(fn: (r) => r[\"_field\"] == \"contactor_error\")\n |> aggregateWindow(every: v.windowPeriod, fn: last, createEmpty: false)", "refId": "A" } ], "title": "Schützfehler", "type": "stat" }, { "collapsed": true, "gridPos": { "h": 1, "w": 24, "x": 0, "y": 9 }, "id": 8, "panels": [], "title": "Ladevorgänge", "type": "row" }, { "datasource": { "type": "influxdb", "uid": "sRCk9Y9nk" }, "fieldConfig": { "defaults": { "color": { "fixedColor": "blue", "mode": "fixed" }, "mappings": [], "thresholds": { "mode": "absolute", "steps": [ { "color": "green", "value": 0 } ] } }, "overrides": [] }, "gridPos": { "h": 4, "w": 4, "x": 0, "y": 10 }, "id": 9, "options": { "colorMode": "value", "graphMode": "none", "justifyMode": "auto", "orientation": "auto", "percentChangeColorMode": "standard", "reduceOptions": { "calcs": [ "lastNotNull" ], "fields": "", "values": false }, "showPercentChange": false, "text": { "valueSize": 36 }, "textMode": "auto", "wideLayout": true }, "pluginVersion": "12.1.1", "targets": [ { "query": "from(bucket: \"telegraf/autogen\")\n |> range(start: v.timeRangeStart, stop: v.timeRangeStop)\n |> filter(fn: (r) => r[\"_measurement\"] == \"warp\")\n |> filter(fn: (r) => r[\"_field\"] == \"tracked_charges\")\n |> aggregateWindow(every: v.windowPeriod, fn: last, createEmpty: false)", "refId": "A" } ], "title": "Ladevorgänge Gesamt", "type": "stat" }, { "datasource": { "type": "influxdb", "uid": "sRCk9Y9nk" }, "fieldConfig": { "defaults": { "color": { "mode": "continuous-GrYlRd" }, "custom": { "align": "auto", "cellOptions": { "type": "auto" }, "inspect": false, "width": 150 }, "mappings": [], "max": 90.6, "thresholds": { "mode": "absolute", "steps": [ { "color": "green", "value": 0 }, { "color": "red", "value": 80 } ] } }, "overrides": [ { "matcher": { "id": "byName", "options": "Time" }, "properties": [ { "id": "unit", "value": "time: DD MMM Y" } ] }, { "matcher": { "id": "byName", "options": "charge_duration" }, "properties": [ { "id": "unit", "value": "dtdurations" }, { "id": "displayName", "value": "Ladedauer" } ] }, { "matcher": { "id": "byName", "options": "_value" }, "properties": [ { "id": "custom.cellOptions", "value": { "mode": "lcd", "type": "gauge", "valueDisplayMode": "color" } }, { "id": "displayName", "value": "Energiemenge" }, { "id": "unit", "value": "kwatt" }, { "id": "custom.width", "value": 200 } ] }, { "matcher": { "id": "byName", "options": "_cost" }, "properties": [ { "id": "unit", "value": "currencyEUR" }, { "id": "decimals", "value": 2 }, { "id": "custom.cellOptions", "value": { "mode": "basic", "type": "gauge", "valueDisplayMode": "color" } }, { "id": "displayName", "value": "Kosten" }, { "id": "custom.width", "value": 200 } ] } ] }, "gridPos": { "h": 12, "w": 10, "x": 4, "y": 10 }, "id": 22, "options": { "cellHeight": "sm", "footer": { "countRows": false, "fields": "", "reducer": [ "sum" ], "show": true }, "frameIndex": 1, "showHeader": true }, "pluginVersion": "12.1.1", "targets": [ { "query": "import \"timezone\"\nimport \"date\"\n\noption location = timezone.location(name: \"Europe/Berlin\")\n\nfrom(bucket: \"telegraf/autogen\")\n |> range(start: date.truncate(t: now(), unit: 1mo), stop: now())\n |> filter(fn: (r) => r[\"_measurement\"] == \"warp\")\n |> filter(fn: (r) => r[\"topic\"] == \"warp/charge_tracker/last_charges\")\n |> filter(fn: (r) => r[\"_field\"] == \"charge_duration\")\n |> drop(columns: [\"host\", \"topic\", \"user_id\", \"timestamp\"])", "refId": "A" }, { "datasource": { "type": "influxdb", "uid": "sRCk9Y9nk" }, "hide": false, "query": "import \"timezone\"\nimport \"date\"\n\noption location = timezone.location(name: \"Europe/Berlin\")\n\nfrom(bucket: \"telegraf/autogen\")\n |> range(start: date.truncate(t: now(), unit: 1mo), stop: now())\n |> filter(fn: (r) => r[\"_measurement\"] == \"warp\")\n |> filter(fn: (r) => r[\"topic\"] == \"warp/charge_tracker/last_charges\")\n |> filter(fn: (r) => r[\"_field\"] == \"energy_charged\")\n |> drop(columns: [\"host\", \"topic\", \"user_id\", \"timestamp\"])\n |> map(fn: (r) => ({r with _cost: float(v: r._value) * 0.2937}))", "refId": "B" } ], "title": "Ladevorgänge im aktuellen Monat", "transformations": [ { "id": "joinByField", "options": { "mode": "inner" } } ], "type": "table" }, { "datasource": { "type": "influxdb", "uid": "sRCk9Y9nk" }, "fieldConfig": { "defaults": { "color": { "mode": "continuous-GrYlRd" }, "custom": { "align": "auto", "cellOptions": { "type": "auto" }, "inspect": false, "width": 150 }, "mappings": [], "max": 90.6, "thresholds": { "mode": "absolute", "steps": [ { "color": "green", "value": 0 }, { "color": "red", "value": 80 } ] } }, "overrides": [ { "matcher": { "id": "byName", "options": "Time" }, "properties": [ { "id": "unit", "value": "time: DD MMM Y" } ] }, { "matcher": { "id": "byName", "options": "charge_duration" }, "properties": [ { "id": "unit", "value": "dtdurations" }, { "id": "displayName", "value": "Ladedauer" } ] }, { "matcher": { "id": "byName", "options": "_value" }, "properties": [ { "id": "custom.cellOptions", "value": { "mode": "lcd", "type": "gauge", "valueDisplayMode": "color" } }, { "id": "displayName", "value": "Energiemenge" }, { "id": "unit", "value": "kwatt" }, { "id": "custom.width", "value": 200 } ] }, { "matcher": { "id": "byName", "options": "_cost" }, "properties": [ { "id": "unit", "value": "currencyEUR" }, { "id": "decimals", "value": 2 }, { "id": "custom.cellOptions", "value": { "mode": "basic", "type": "gauge", "valueDisplayMode": "color" } }, { "id": "displayName", "value": "Kosten" }, { "id": "custom.width", "value": 200 } ] } ] }, "gridPos": { "h": 12, "w": 10, "x": 14, "y": 10 }, "id": 18, "options": { "cellHeight": "sm", "footer": { "countRows": false, "fields": "", "reducer": [ "sum" ], "show": true }, "frameIndex": 1, "showHeader": true }, "pluginVersion": "12.1.1", "targets": [ { "query": "import \"timezone\"\nimport \"date\"\n\noption location = timezone.location(name: \"Europe/Berlin\")\n\nfrom(bucket: \"telegraf/autogen\")\n |> range(start: date.truncate(t: -1mo, unit: 1mo), stop: date.truncate(t: now(), unit: 1mo)) \n |> filter(fn: (r) => r[\"_measurement\"] == \"warp\")\n |> filter(fn: (r) => r[\"topic\"] == \"warp/charge_tracker/last_charges\")\n |> filter(fn: (r) => r[\"_field\"] == \"charge_duration\")\n |> drop(columns: [\"host\", \"topic\", \"user_id\", \"timestamp\"])", "refId": "A" }, { "datasource": { "type": "influxdb", "uid": "sRCk9Y9nk" }, "hide": false, "query": "import \"timezone\"\nimport \"date\"\n\noption location = timezone.location(name: \"Europe/Berlin\")\n\nfrom(bucket: \"telegraf/autogen\")\n |> range(start: date.truncate(t: -1mo, unit: 1mo), stop: date.truncate(t: now(), unit: 1mo)) \n |> filter(fn: (r) => r[\"_measurement\"] == \"warp\")\n |> filter(fn: (r) => r[\"topic\"] == \"warp/charge_tracker/last_charges\")\n |> filter(fn: (r) => r[\"_field\"] == \"energy_charged\")\n |> drop(columns: [\"host\", \"topic\", \"user_id\", \"timestamp\"])\n |> map(fn: (r) => ({r with _cost: float(v: r._value) * 0.2937}))", "refId": "B" } ], "title": "Ladevorgänge im letzten Monat", "transformations": [ { "id": "joinByField", "options": { "mode": "inner" } } ], "type": "table" }, { "datasource": { "type": "influxdb", "uid": "sRCk9Y9nk" }, "fieldConfig": { "defaults": { "color": { "fixedColor": "blue", "mode": "fixed" }, "mappings": [], "thresholds": { "mode": "absolute", "steps": [ { "color": "green", "value": 0 } ] } }, "overrides": [] }, "gridPos": { "h": 4, "w": 4, "x": 0, "y": 14 }, "id": 23, "options": { "colorMode": "value", "graphMode": "none", "justifyMode": "auto", "orientation": "auto", "percentChangeColorMode": "standard", "reduceOptions": { "calcs": [ "lastNotNull" ], "fields": "", "values": false }, "showPercentChange": false, "text": { "valueSize": 36 }, "textMode": "auto", "wideLayout": true }, "pluginVersion": "12.1.1", "targets": [ { "query": "import \"timezone\"\nimport \"date\"\n\noption location = timezone.location(name: \"Europe/Berlin\")\n\n\nfrom(bucket: \"telegraf/autogen\")\n |> range(start: date.truncate(t: now(), unit: 1mo), stop: now())\n |> filter(fn: (r) => r[\"_measurement\"] == \"warp\")\n |> filter(fn: (r) => r[\"_field\"] == \"tracked_charges\")\n |> spread()", "refId": "A" } ], "title": "Ladevorgänge aktueller Monat", "type": "stat" }, { "datasource": { "type": "influxdb", "uid": "sRCk9Y9nk" }, "fieldConfig": { "defaults": { "color": { "fixedColor": "blue", "mode": "fixed" }, "mappings": [], "thresholds": { "mode": "absolute", "steps": [ { "color": "green", "value": 0 } ] } }, "overrides": [] }, "gridPos": { "h": 4, "w": 4, "x": 0, "y": 18 }, "id": 24, "options": { "colorMode": "value", "graphMode": "none", "justifyMode": "auto", "orientation": "auto", "percentChangeColorMode": "standard", "reduceOptions": { "calcs": [ "lastNotNull" ], "fields": "", "values": false }, "showPercentChange": false, "text": { "valueSize": 36 }, "textMode": "auto", "wideLayout": true }, "pluginVersion": "12.1.1", "targets": [ { "query": "import \"timezone\"\nimport \"date\"\n\noption location = timezone.location(name: \"Europe/Berlin\")\n\n from(bucket: \"telegraf/autogen\")\n |> range(start: date.truncate(t: -1mo, unit: 1mo), stop: date.truncate(t: now(), unit: 1mo)) \n |> filter(fn: (r) => r[\"_measurement\"] == \"warp\")\n |> filter(fn: (r) => r[\"_field\"] == \"tracked_charges\")\n |> spread()\n\n\n\n", "refId": "A" } ], "title": "Ladevorgänge letzter Monat", "type": "stat" }, { "collapsed": true, "gridPos": { "h": 1, "w": 24, "x": 0, "y": 22 }, "id": 12, "panels": [], "title": "Außenleiter", "type": "row" }, { "datasource": { "type": "influxdb", "uid": "sRCk9Y9nk" }, "description": "", "fieldConfig": { "defaults": { "color": { "mode": "thresholds" }, "custom": { "axisBorderShow": false, "axisCenteredZero": false, "axisColorMode": "text", "axisLabel": "", "axisPlacement": "auto", "barAlignment": 0, "barWidthFactor": 0.6, "drawStyle": "line", "fillOpacity": 20, "gradientMode": "none", "hideFrom": { "legend": false, "tooltip": false, "viz": false }, "insertNulls": false, "lineInterpolation": "smooth", "lineWidth": 1, "pointSize": 5, "scaleDistribution": { "type": "linear" }, "showPoints": "never", "spanNulls": false, "stacking": { "group": "A", "mode": "none" }, "thresholdsStyle": { "mode": "off" } }, "displayName": "Leistung", "mappings": [], "thresholds": { "mode": "absolute", "steps": [ { "color": "green", "value": 0 }, { "color": "red", "value": 80 } ] }, "unit": "watt" }, "overrides": [ { "matcher": { "id": "byName", "options": "Leistung" }, "properties": [ { "id": "color", "value": { "fixedColor": "yellow", "mode": "fixed" } } ] } ] }, "gridPos": { "h": 8, "w": 8, "x": 0, "y": 23 }, "id": 11, "options": { "legend": { "calcs": [ "min", "mean", "max", "last" ], "displayMode": "table", "placement": "bottom", "showLegend": true }, "tooltip": { "hideZeros": false, "mode": "single", "sort": "none" } }, "pluginVersion": "12.1.1", "targets": [ { "datasource": { "type": "influxdb", "uid": "sRCk9Y9nk" }, "query": "from(bucket: \"telegraf/autogen\")\n |> range(start: v.timeRangeStart, stop: v.timeRangeStop)\n |> filter(fn: (r) => r[\"_measurement\"] == \"warp\")\n |> filter(fn: (r) => r[\"_field\"] == \"power_L1\")\n |> aggregateWindow(every: v.windowPeriod, fn: last, createEmpty: false)\n |> yield(name: \"last\")", "refId": "A" } ], "title": "Leistung L1", "type": "timeseries" }, { "datasource": { "type": "influxdb", "uid": "sRCk9Y9nk" }, "description": "", "fieldConfig": { "defaults": { "color": { "mode": "thresholds" }, "custom": { "axisBorderShow": false, "axisCenteredZero": false, "axisColorMode": "text", "axisLabel": "", "axisPlacement": "auto", "barAlignment": 0, "barWidthFactor": 0.6, "drawStyle": "line", "fillOpacity": 20, "gradientMode": "none", "hideFrom": { "legend": false, "tooltip": false, "viz": false }, "insertNulls": false, "lineInterpolation": "smooth", "lineWidth": 1, "pointSize": 5, "scaleDistribution": { "type": "linear" }, "showPoints": "never", "spanNulls": false, "stacking": { "group": "A", "mode": "none" }, "thresholdsStyle": { "mode": "off" } }, "displayName": "Leistung", "mappings": [], "thresholds": { "mode": "absolute", "steps": [ { "color": "green", "value": 0 }, { "color": "red", "value": 80 } ] }, "unit": "watt" }, "overrides": [ { "matcher": { "id": "byName", "options": "Leistung" }, "properties": [ { "id": "color", "value": { "fixedColor": "yellow", "mode": "fixed" } } ] } ] }, "gridPos": { "h": 8, "w": 8, "x": 8, "y": 23 }, "id": 13, "options": { "legend": { "calcs": [ "min", "mean", "max", "last" ], "displayMode": "table", "placement": "bottom", "showLegend": true }, "tooltip": { "hideZeros": false, "mode": "single", "sort": "none" } }, "pluginVersion": "12.1.1", "targets": [ { "datasource": { "type": "influxdb", "uid": "sRCk9Y9nk" }, "query": "from(bucket: \"telegraf/autogen\")\n |> range(start: v.timeRangeStart, stop: v.timeRangeStop)\n |> filter(fn: (r) => r[\"_measurement\"] == \"warp\")\n |> filter(fn: (r) => r[\"_field\"] == \"power_L2\")\n |> aggregateWindow(every: v.windowPeriod, fn: last, createEmpty: false)\n |> yield(name: \"last\")", "refId": "A" } ], "title": "Leistung L2", "type": "timeseries" }, { "datasource": { "type": "influxdb", "uid": "sRCk9Y9nk" }, "description": "", "fieldConfig": { "defaults": { "color": { "mode": "thresholds" }, "custom": { "axisBorderShow": false, "axisCenteredZero": false, "axisColorMode": "text", "axisLabel": "", "axisPlacement": "auto", "barAlignment": 0, "barWidthFactor": 0.6, "drawStyle": "line", "fillOpacity": 20, "gradientMode": "none", "hideFrom": { "legend": false, "tooltip": false, "viz": false }, "insertNulls": false, "lineInterpolation": "smooth", "lineWidth": 1, "pointSize": 5, "scaleDistribution": { "type": "linear" }, "showPoints": "never", "spanNulls": false, "stacking": { "group": "A", "mode": "none" }, "thresholdsStyle": { "mode": "off" } }, "displayName": "Leistung", "mappings": [], "thresholds": { "mode": "absolute", "steps": [ { "color": "green", "value": 0 }, { "color": "red", "value": 80 } ] }, "unit": "watt" }, "overrides": [ { "matcher": { "id": "byName", "options": "Leistung" }, "properties": [ { "id": "color", "value": { "fixedColor": "yellow", "mode": "fixed" } } ] } ] }, "gridPos": { "h": 8, "w": 8, "x": 16, "y": 23 }, "id": 17, "options": { "legend": { "calcs": [ "min", "mean", "max", "last" ], "displayMode": "table", "placement": "bottom", "showLegend": true }, "tooltip": { "hideZeros": false, "mode": "single", "sort": "none" } }, "pluginVersion": "12.1.1", "targets": [ { "datasource": { "type": "influxdb", "uid": "sRCk9Y9nk" }, "query": "from(bucket: \"telegraf/autogen\")\n |> range(start: v.timeRangeStart, stop: v.timeRangeStop)\n |> filter(fn: (r) => r[\"_measurement\"] == \"warp\")\n |> filter(fn: (r) => r[\"_field\"] == \"power_L3\")\n |> aggregateWindow(every: v.windowPeriod, fn: last, createEmpty: false)\n |> yield(name: \"last\")", "refId": "A" } ], "title": "Leistung L3", "type": "timeseries" }, { "datasource": { "type": "influxdb", "uid": "sRCk9Y9nk" }, "description": "", "fieldConfig": { "defaults": { "color": { "mode": "thresholds" }, "custom": { "axisBorderShow": false, "axisCenteredZero": false, "axisColorMode": "text", "axisLabel": "", "axisPlacement": "auto", "barAlignment": 0, "barWidthFactor": 0.6, "drawStyle": "line", "fillOpacity": 20, "gradientMode": "none", "hideFrom": { "legend": false, "tooltip": false, "viz": false }, "insertNulls": false, "lineInterpolation": "smooth", "lineWidth": 1, "pointSize": 5, "scaleDistribution": { "type": "linear" }, "showPoints": "never", "spanNulls": false, "stacking": { "group": "A", "mode": "none" }, "thresholdsStyle": { "mode": "off" } }, "displayName": "Stromstärke", "mappings": [], "thresholds": { "mode": "absolute", "steps": [ { "color": "green", "value": 0 }, { "color": "red", "value": 80 } ] }, "unit": "mamp" }, "overrides": [ { "matcher": { "id": "byName", "options": "Stromstärke" }, "properties": [ { "id": "color", "value": { "fixedColor": "orange", "mode": "fixed" } } ] } ] }, "gridPos": { "h": 8, "w": 8, "x": 0, "y": 31 }, "id": 19, "options": { "legend": { "calcs": [ "min", "mean", "max", "last" ], "displayMode": "table", "placement": "bottom", "showLegend": true }, "tooltip": { "hideZeros": false, "mode": "single", "sort": "none" } }, "pluginVersion": "12.1.1", "targets": [ { "datasource": { "type": "influxdb", "uid": "sRCk9Y9nk" }, "query": "from(bucket: \"telegraf/autogen\")\n |> range(start: v.timeRangeStart, stop: v.timeRangeStop)\n |> filter(fn: (r) => r[\"_measurement\"] == \"warp\")\n |> filter(fn: (r) => r[\"_field\"] == \"current_L1\")\n |> aggregateWindow(every: v.windowPeriod, fn: last, createEmpty: false)\n |> yield(name: \"last\")", "refId": "A" } ], "title": "Stromstärke L1", "type": "timeseries" }, { "datasource": { "type": "influxdb", "uid": "sRCk9Y9nk" }, "description": "", "fieldConfig": { "defaults": { "color": { "mode": "thresholds" }, "custom": { "axisBorderShow": false, "axisCenteredZero": false, "axisColorMode": "text", "axisLabel": "", "axisPlacement": "auto", "barAlignment": 0, "barWidthFactor": 0.6, "drawStyle": "line", "fillOpacity": 20, "gradientMode": "none", "hideFrom": { "legend": false, "tooltip": false, "viz": false }, "insertNulls": false, "lineInterpolation": "smooth", "lineWidth": 1, "pointSize": 5, "scaleDistribution": { "type": "linear" }, "showPoints": "never", "spanNulls": false, "stacking": { "group": "A", "mode": "none" }, "thresholdsStyle": { "mode": "off" } }, "displayName": "Stromstärke", "mappings": [], "thresholds": { "mode": "absolute", "steps": [ { "color": "green", "value": 0 }, { "color": "red", "value": 80 } ] }, "unit": "mamp" }, "overrides": [ { "matcher": { "id": "byName", "options": "Stromstärke" }, "properties": [ { "id": "color", "value": { "fixedColor": "orange", "mode": "fixed" } } ] } ] }, "gridPos": { "h": 8, "w": 8, "x": 8, "y": 31 }, "id": 20, "options": { "legend": { "calcs": [ "min", "mean", "max", "last" ], "displayMode": "table", "placement": "bottom", "showLegend": true }, "tooltip": { "hideZeros": false, "mode": "single", "sort": "none" } }, "pluginVersion": "12.1.1", "targets": [ { "datasource": { "type": "influxdb", "uid": "sRCk9Y9nk" }, "query": "from(bucket: \"telegraf/autogen\")\n |> range(start: v.timeRangeStart, stop: v.timeRangeStop)\n |> filter(fn: (r) => r[\"_measurement\"] == \"warp\")\n |> filter(fn: (r) => r[\"_field\"] == \"current_L2\")\n |> aggregateWindow(every: v.windowPeriod, fn: last, createEmpty: false)\n |> yield(name: \"last\")", "refId": "A" } ], "title": "Stromstärke L2", "type": "timeseries" }, { "datasource": { "type": "influxdb", "uid": "sRCk9Y9nk" }, "description": "", "fieldConfig": { "defaults": { "color": { "mode": "thresholds" }, "custom": { "axisBorderShow": false, "axisCenteredZero": false, "axisColorMode": "text", "axisLabel": "", "axisPlacement": "auto", "barAlignment": 0, "barWidthFactor": 0.6, "drawStyle": "line", "fillOpacity": 20, "gradientMode": "none", "hideFrom": { "legend": false, "tooltip": false, "viz": false }, "insertNulls": false, "lineInterpolation": "smooth", "lineWidth": 1, "pointSize": 5, "scaleDistribution": { "type": "linear" }, "showPoints": "never", "spanNulls": false, "stacking": { "group": "A", "mode": "none" }, "thresholdsStyle": { "mode": "off" } }, "displayName": "Stromstärke", "mappings": [], "thresholds": { "mode": "absolute", "steps": [ { "color": "green", "value": 0 }, { "color": "red", "value": 80 } ] }, "unit": "mamp" }, "overrides": [ { "matcher": { "id": "byName", "options": "Stromstärke" }, "properties": [ { "id": "color", "value": { "fixedColor": "orange", "mode": "fixed" } } ] } ] }, "gridPos": { "h": 8, "w": 8, "x": 16, "y": 31 }, "id": 21, "options": { "legend": { "calcs": [ "min", "mean", "max", "last" ], "displayMode": "table", "placement": "bottom", "showLegend": true }, "tooltip": { "hideZeros": false, "mode": "single", "sort": "none" } }, "pluginVersion": "12.1.1", "targets": [ { "datasource": { "type": "influxdb", "uid": "sRCk9Y9nk" }, "query": "from(bucket: \"telegraf/autogen\")\n |> range(start: v.timeRangeStart, stop: v.timeRangeStop)\n |> filter(fn: (r) => r[\"_measurement\"] == \"warp\")\n |> filter(fn: (r) => r[\"_field\"] == \"current_L3\")\n |> aggregateWindow(every: v.windowPeriod, fn: last, createEmpty: false)\n |> yield(name: \"last\")", "refId": "A" } ], "title": "Stromstärke L3", "type": "timeseries" }, { "datasource": { "type": "influxdb", "uid": "sRCk9Y9nk" }, "description": "", "fieldConfig": { "defaults": { "color": { "mode": "thresholds" }, "custom": { "axisBorderShow": false, "axisCenteredZero": false, "axisColorMode": "text", "axisLabel": "", "axisPlacement": "auto", "barAlignment": 0, "barWidthFactor": 0.6, "drawStyle": "line", "fillOpacity": 20, "gradientMode": "none", "hideFrom": { "legend": false, "tooltip": false, "viz": false }, "insertNulls": false, "lineInterpolation": "smooth", "lineWidth": 1, "pointSize": 5, "scaleDistribution": { "type": "linear" }, "showPoints": "never", "spanNulls": false, "stacking": { "group": "A", "mode": "none" }, "thresholdsStyle": { "mode": "off" } }, "displayName": "Spannung", "mappings": [], "thresholds": { "mode": "absolute", "steps": [ { "color": "green", "value": 0 }, { "color": "red", "value": 80 } ] }, "unit": "volt" }, "overrides": [ { "matcher": { "id": "byName", "options": "Spannung" }, "properties": [ { "id": "color", "value": { "fixedColor": "purple", "mode": "fixed" } } ] } ] }, "gridPos": { "h": 8, "w": 8, "x": 0, "y": 39 }, "id": 14, "options": { "legend": { "calcs": [ "min", "mean", "max", "last" ], "displayMode": "table", "placement": "bottom", "showLegend": true }, "tooltip": { "hideZeros": false, "mode": "single", "sort": "none" } }, "pluginVersion": "12.1.1", "targets": [ { "datasource": { "type": "influxdb", "uid": "sRCk9Y9nk" }, "query": "from(bucket: \"telegraf/autogen\")\n |> range(start: v.timeRangeStart, stop: v.timeRangeStop)\n |> filter(fn: (r) => r[\"_measurement\"] == \"warp\")\n |> filter(fn: (r) => r[\"_field\"] == \"voltage_L1\")\n |> aggregateWindow(every: v.windowPeriod, fn: last, createEmpty: false)\n |> yield(name: \"last\")", "refId": "A" } ], "title": "Spannung L1", "type": "timeseries" }, { "datasource": { "type": "influxdb", "uid": "sRCk9Y9nk" }, "description": "", "fieldConfig": { "defaults": { "color": { "mode": "thresholds" }, "custom": { "axisBorderShow": false, "axisCenteredZero": false, "axisColorMode": "text", "axisLabel": "", "axisPlacement": "auto", "barAlignment": 0, "barWidthFactor": 0.6, "drawStyle": "line", "fillOpacity": 20, "gradientMode": "none", "hideFrom": { "legend": false, "tooltip": false, "viz": false }, "insertNulls": false, "lineInterpolation": "smooth", "lineWidth": 1, "pointSize": 5, "scaleDistribution": { "type": "linear" }, "showPoints": "never", "spanNulls": false, "stacking": { "group": "A", "mode": "none" }, "thresholdsStyle": { "mode": "off" } }, "displayName": "Spannung", "mappings": [], "thresholds": { "mode": "absolute", "steps": [ { "color": "green", "value": 0 }, { "color": "red", "value": 80 } ] }, "unit": "volt" }, "overrides": [ { "matcher": { "id": "byName", "options": "Spannung" }, "properties": [ { "id": "color", "value": { "fixedColor": "purple", "mode": "fixed" } } ] } ] }, "gridPos": { "h": 8, "w": 8, "x": 8, "y": 39 }, "id": 15, "options": { "legend": { "calcs": [ "min", "mean", "max", "last" ], "displayMode": "table", "placement": "bottom", "showLegend": true }, "tooltip": { "hideZeros": false, "mode": "single", "sort": "none" } }, "pluginVersion": "12.1.1", "targets": [ { "datasource": { "type": "influxdb", "uid": "sRCk9Y9nk" }, "query": "from(bucket: \"telegraf/autogen\")\n |> range(start: v.timeRangeStart, stop: v.timeRangeStop)\n |> filter(fn: (r) => r[\"_measurement\"] == \"warp\")\n |> filter(fn: (r) => r[\"_field\"] == \"voltage_L2\")\n |> aggregateWindow(every: v.windowPeriod, fn: last, createEmpty: false)\n |> yield(name: \"last\")", "refId": "A" } ], "title": "Spannung L2", "type": "timeseries" }, { "datasource": { "type": "influxdb", "uid": "sRCk9Y9nk" }, "description": "", "fieldConfig": { "defaults": { "color": { "mode": "thresholds" }, "custom": { "axisBorderShow": false, "axisCenteredZero": false, "axisColorMode": "text", "axisLabel": "", "axisPlacement": "auto", "barAlignment": 0, "barWidthFactor": 0.6, "drawStyle": "line", "fillOpacity": 20, "gradientMode": "none", "hideFrom": { "legend": false, "tooltip": false, "viz": false }, "insertNulls": false, "lineInterpolation": "smooth", "lineWidth": 1, "pointSize": 5, "scaleDistribution": { "type": "linear" }, "showPoints": "never", "spanNulls": false, "stacking": { "group": "A", "mode": "none" }, "thresholdsStyle": { "mode": "off" } }, "displayName": "Spannung", "mappings": [], "thresholds": { "mode": "absolute", "steps": [ { "color": "green", "value": 0 }, { "color": "red", "value": 80 } ] }, "unit": "volt" }, "overrides": [ { "matcher": { "id": "byName", "options": "Spannung" }, "properties": [ { "id": "color", "value": { "fixedColor": "purple", "mode": "fixed" } } ] } ] }, "gridPos": { "h": 8, "w": 8, "x": 16, "y": 39 }, "id": 16, "options": { "legend": { "calcs": [ "min", "mean", "max", "last" ], "displayMode": "table", "placement": "bottom", "showLegend": true }, "tooltip": { "hideZeros": false, "mode": "single", "sort": "none" } }, "pluginVersion": "12.1.1", "targets": [ { "datasource": { "type": "influxdb", "uid": "sRCk9Y9nk" }, "query": "from(bucket: \"telegraf/autogen\")\n |> range(start: v.timeRangeStart, stop: v.timeRangeStop)\n |> filter(fn: (r) => r[\"_measurement\"] == \"warp\")\n |> filter(fn: (r) => r[\"_field\"] == \"voltage_L3\")\n |> aggregateWindow(every: v.windowPeriod, fn: last, createEmpty: false)\n |> yield(name: \"last\")", "refId": "A" } ], "title": "Spannung L3", "type": "timeseries" } ], "preload": false, "schemaVersion": 41, "tags": [], "templating": { "list": [] }, "time": { "from": "now-6h", "to": "now" }, "timepicker": {}, "timezone": "browser", "title": "4. WARP Charger", "uid": "be70fzxyksn40b", "version": 49 }
-
Ich glaube, ich hab das lokal bei mir gefixt. Ich muss mal nachschauen. Bin gerade beruflich unterwegs. Ich kann morgen oder Freitag nachschauen. Wenn ich dich "vergessen" sollte, dann ginge mich am WE nochmals an. Grüße Alex
-
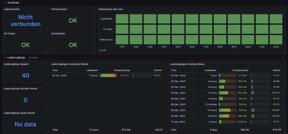
Das Grafana Dashboard hatte auch noch einen Fehler. Bei mir steht bei "Ladevorgänge aktueller Monat" und "Ladevorgänge letzter Monat" immer 0. Da muss ich mal nachschauen
-
Sorry, für die späte Antwort. Hatte es vergessen. telegarf config
-
Bitte ;-) Grafana Dashboard
-
DRAZimm folgt jetzt dem Inhalt: Grafana Dashboard für WARP3 und Solaredge, Batteriespeicher und PV-Überschuss
-
Hallo zusammen, anbei der Screenshot des Grafana Dashboards. Realisiert via Warp MQTT > Mosquitto > Telegraf > InfluxDB > Grafana. Vor allem das MQTT Parsing mit Telegraf hat mich Nerven gekostet :-) Falls jemand Interesse hat, kann er sich gerne melden. Alex
-
Es hat sich zwar noch keiner gemeldet, aber immerhin gab es ein paar Aufrufe des Post. Also ein bisschen Interesse ist da :-) Sobald das Dashboard vorzeigbar ist, werde ich es gerne hier teilen. PS: Ich lesen das MQTT Topic via telegraf aus. Im Moment scheitere ich daran das JSON Array für die 30 letzten Ladevorgangänge zu parsen. Siehe hier. Falls mich jemand beim Debuggen unterstützen möchte, kann er sich gerne melden. Frohe Feiertage Alex
-
Öffentliche Beta der WARP Apps (iOS und Android)
Thema antwortete auf DRAZimms borg in: WARP Charger / Energy Manager
Ganz kurzes Feedback von meiner Seite: Das Registrieren der Wallbox auf my.warp-charger.com war etwas "fummelig". Ich habe mehrmals einen Fehlercode 400 bei der Registrierung der Box bekommen. Nach dem Aktualisieren der Firmware und dem Zurücksetzen des Fernzugriffs hat es dann doch geklappt. Das Passwort der Users wird nicht in der App gespeichert. Man muss es also jedes Mal beim Öffnen der App das Passwort neu eingeben. FaceID wäre natürlich ein Traum. Grüße Alex -
Hallo zusammen, hat jemand bereits ein Grafana Dashboard für die WARP3 geschrieben und mag es teilen? Falls nein, besteht Interesse an einem Dashboard? Ich würde dann ein anfangen eins zu schreiben und mit der Community teilen. Grüße Alex
